使用 Grafana 监控 MinIO Server
无论指标存储在何处,Grafana 都允许你对其进行查询、可视化、告警和分析。
前提条件
已有 Prometheus 部署,并配置 Alert Manager
已有可通过网络访问 Prometheus 部署的 MinIO 部署
Grafana 仪表板使用 metrics version 2
MinIO 的 Grafana 仪表板使用 metrics version 2。 关于指标 API 版本的更多信息,请参见 指标与告警。
对于 version 3 指标,你需要自行创建仪表板。 关于仪表板的更多信息,请参见 Grafana 文档。
MinIO Grafana 仪表板
MinIO 提供了若干官方 Grafana 仪表板,可从 Grafana Dashboard 门户下载。
若要跟踪 Grafana 仪表板的变更,可以查看 MinIO Server GitHub 仓库中 server 或 bucket 仪表板对应的 JSON 文件。
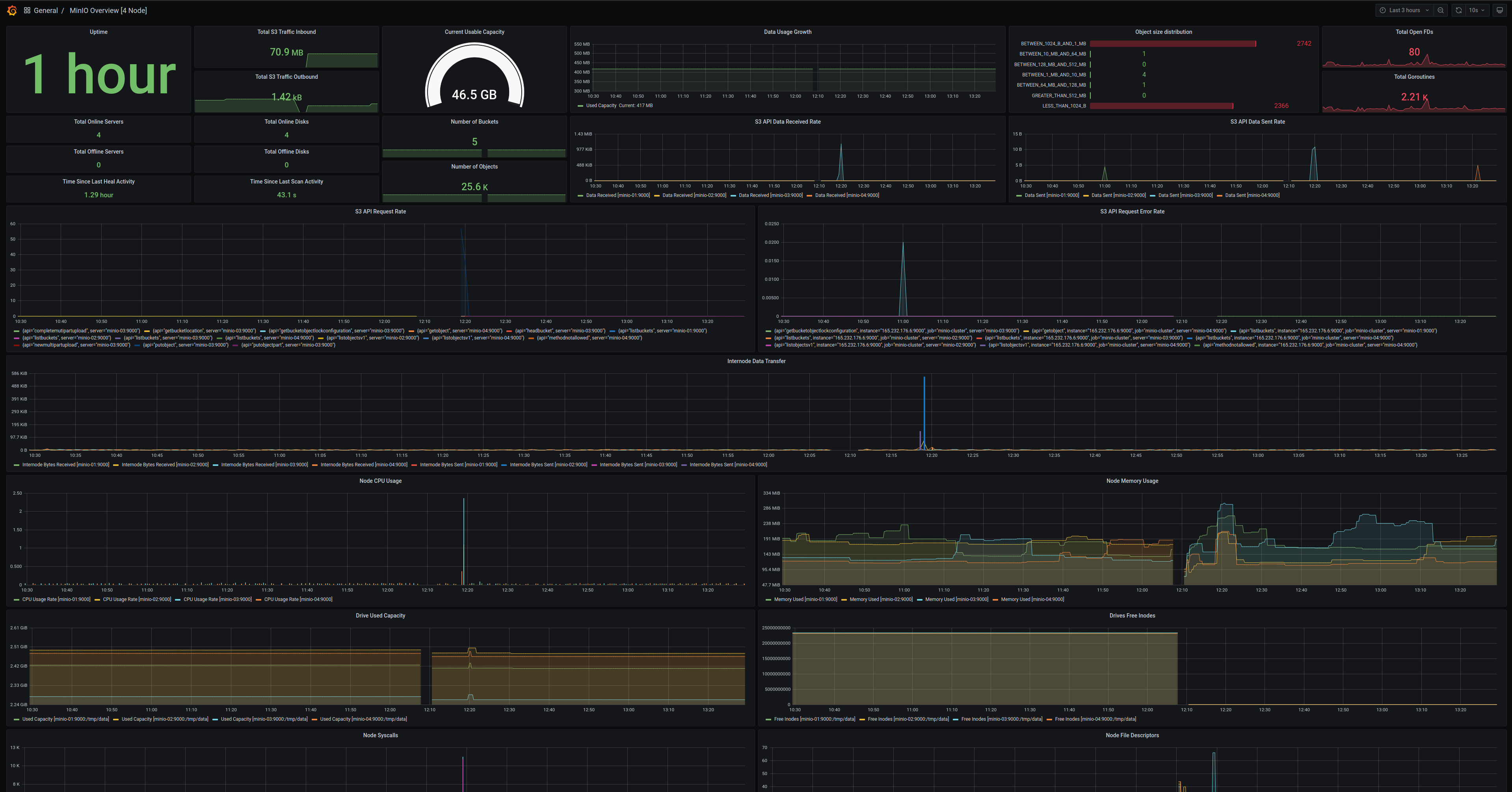
MinIO Server 指标仪表板
可以使用 Grafana dashboard portal 上提供的 MinIO 官方 Grafana 仪表板来可视化 MinIO Server 指标。
MinIO 为 MinIO Server 指标提供了专用的 Grafana 仪表板。 关于该仪表板配置的详细信息,请参见 GitHub 上的 JSON 文件。
对于启用了 服务端加密 的 MinIO 部署(包括 SSE-KMS 或 SSE-S3),该仪表板还包含 KMS 指标。 这些指标包括状态、请求错误率和请求成功率。
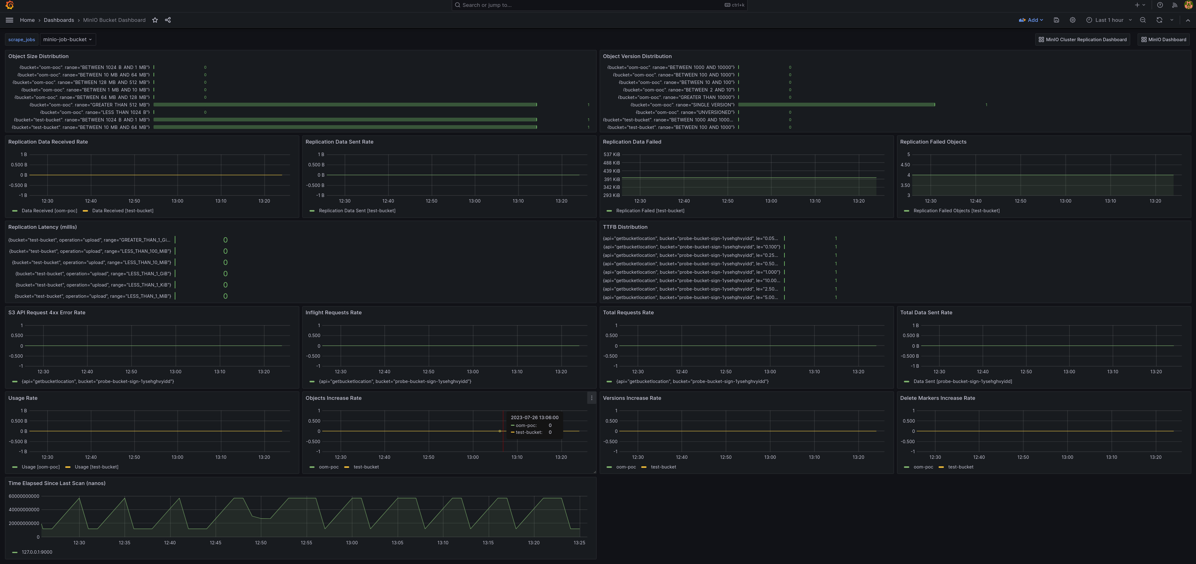
MinIO 存储桶指标仪表板
可以使用 Grafana dashboard portal 上提供的 MinIO 官方 Grafana 仪表板来可视化 MinIO 存储桶指标。
存储桶指标可以通过 GitHub 上的 bucket JSON 文件 在 Grafana 仪表板中查看。
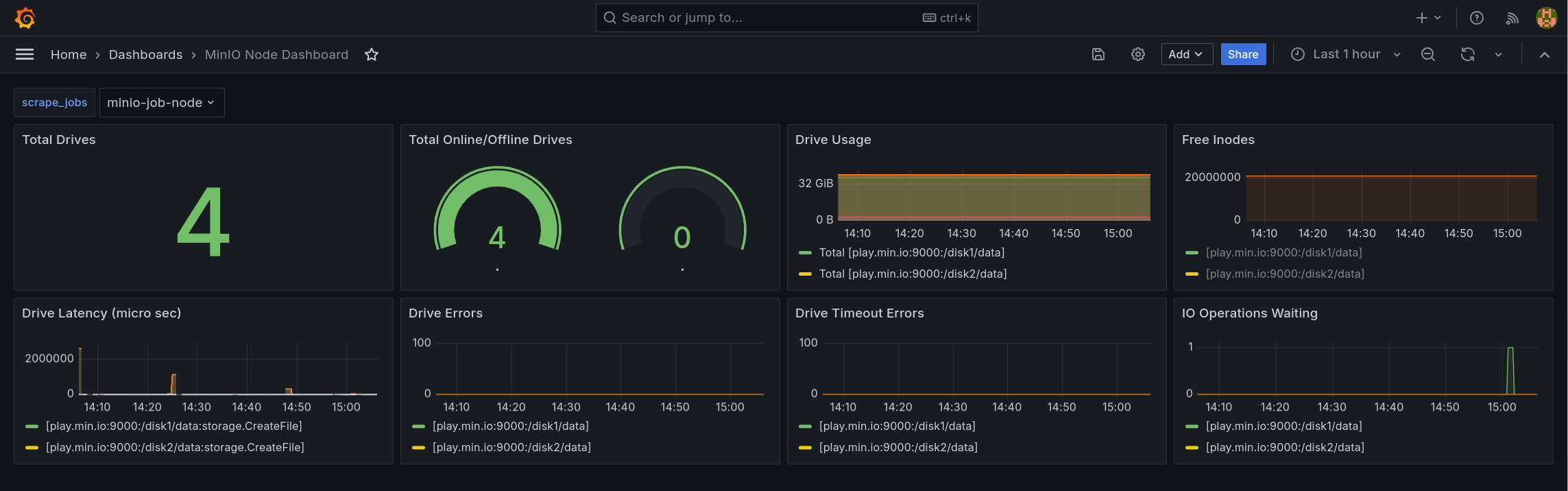
MinIO 节点指标仪表板
节点指标可以通过 GitHub 上的 node JSON 文件 在 Grafana 仪表板中查看。
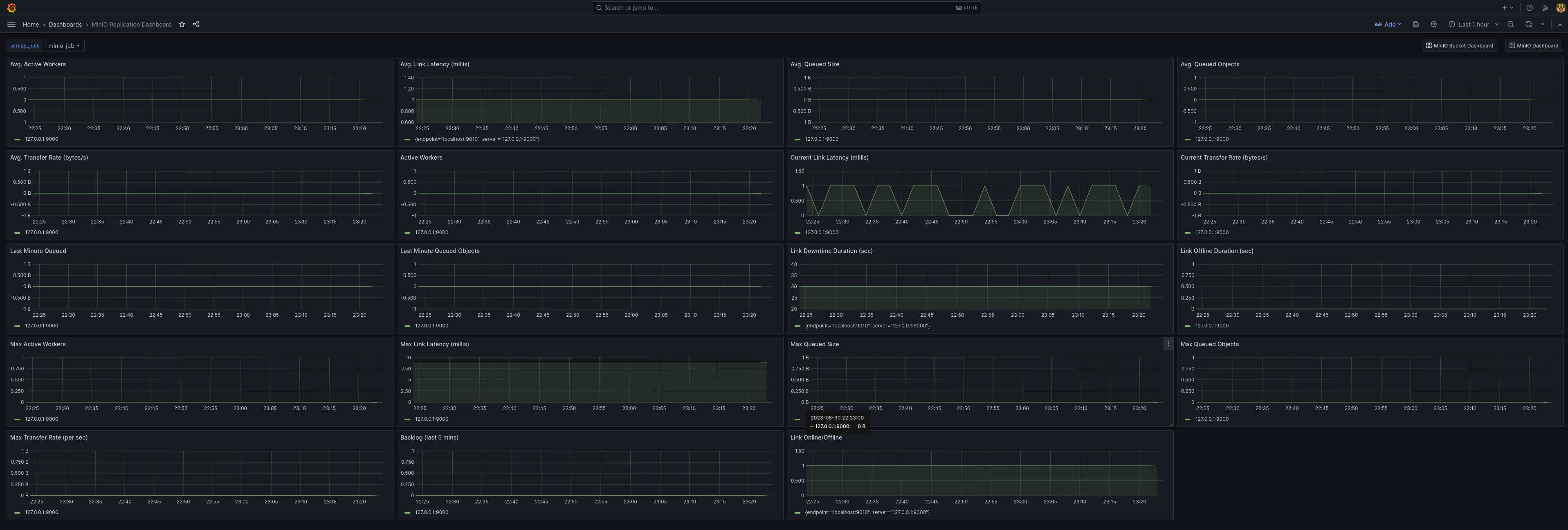
MinIO 复制指标仪表板
可以使用 Grafana dashboard portal 上提供的 MinIO 官方复制仪表板来可视化复制指标。
集群复制指标可以通过 GitHub 上的 cluster replication JSON 文件 在 Grafana 仪表板中查看。